Energiemonitoring

Datagedreven energie besparen met energiemonitoring

Loqio is specialist in grootschalige energiemonitoring voor utiliteit en industrie. Wij zorgen ervoor dat het energiegebruik van jouw onderneming geen geheimen meer kent.

Met uitsplitsingen naar gebruikscategorieën, bouwdelen en individuele machines stel je snel en haarscherp vast waar kosten worden gemaakt en welke maatregelen je kunt nemen om je energieverbruik te verbeteren. Bedrijven die in hun groei beperkt worden door netcongestie geven wij de inzichten om hun transportvermogen optimaal te benutten.

Wij leveren direct aan utiliteit en industrie, en werken samen met installateurs om de perfecte oplossing voor hun klanten te leveren. Onze energiemonitoring levert realtime data van de hoogste kwaliteit. De basis is een energiemanagementsysteem dat uitgebreid kan worden met onder andere slimme sturing van laadpalen en omvormers. 

Zo werkt het

Door gebruik te maken van de nieuwste innovaties uit de datacenterwereld, waar gebruikers al langer individueel op energieverbruik worden afgerekend, kunnen wij voor lage kosten in detail het energiegebruik per apparaat of onderverdeler meten. De benodigde hardware neemt nauwelijks ruimte in en wordt snel en zonder downtime van de installatie geplaatst.

Met een enkele centrale module meten we tot 32 driefase groepen. Het systeem kan daardoor veel sneller geïnstalleerd worden dan een oplossing op basis van conventionele energiemeters. De metingen worden realtime naar ons dataplatform gestreamd. Via online dashboards heb je direct inzicht in actuele en historische data. 

Demo aanvragen

In vier stappen naar efficiënter energiegebruik

  1. MetenWe maken een meetplan op maat en voeren de installatie van de energiemonitoring uit in samenwerking met jouw huisinstallateur. Meestal kan dit zonder spanningsloos te gaan.
  2. WetenJe krijgt toegang tot online dashboards met de meetdata. In een onboardingsessie maken we je vertrouwd met de mogelijkheden en delen we onze observaties.
  3. OptimalisatieWe identificeren mogelijkheden voor optimalisatie van de energiekosten, bijvoorbeeld door verandering van gedrag of geautomatiseerd energiemanagement.
  4. TerugkoppelingIn een proces van continue verbetering valideer je het effect van maatregelen en bepaal je vervolgstappen.

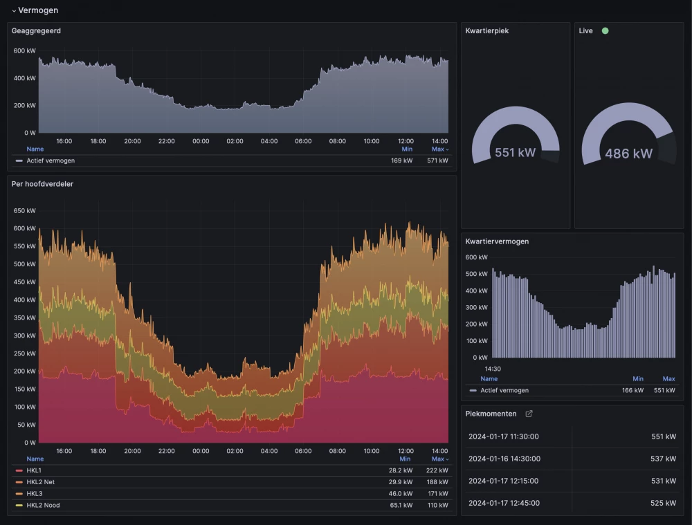
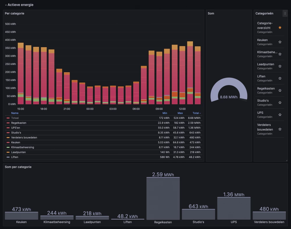
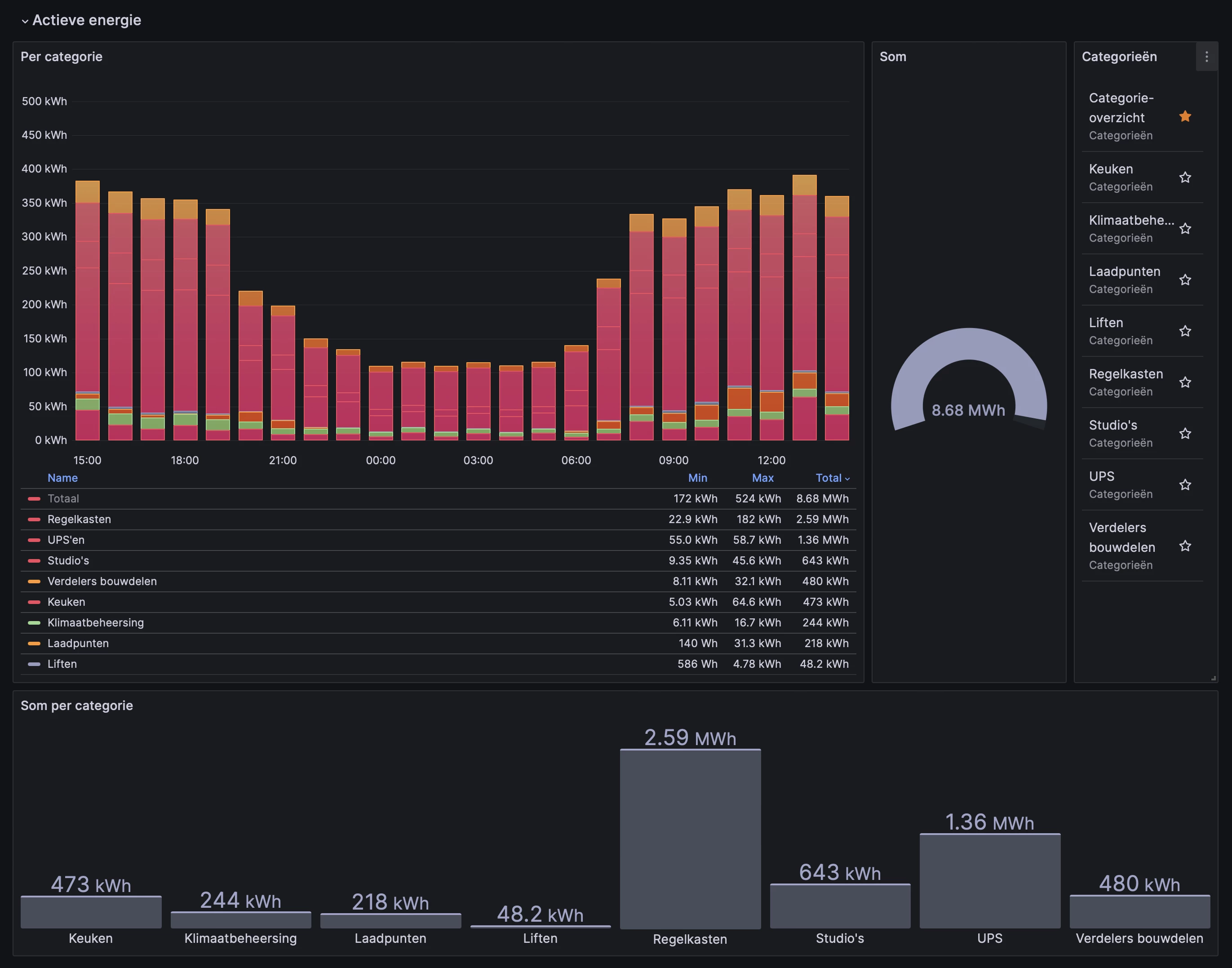
Online dashboards

Onze online dashboards geven een gebruiksvriendelijke visualisatie van het energieverbruik. Middels een op jouw onderneming afgestemde categorie-indeling heb je op hoofdniveau inzicht in de energiestromen en zie je in één oogopslag de verhoudingen tussen de verschillende soorten verbruikers. Van daaruit zoom je in op het verbruik van individuele apparaten en onderverdelers.

Via de observabilitysoftware Grafana analyseer je de data tot op secondeniveau en maken wij snel maatwerkdashboards voor jouw specifieke vraagstuk.

Voordelen

  1. Gedetailleerd inzicht in de gehele installatieVerkrijg inzicht in het gedrag van de installatie en bepaal trends aan de hand van metingen en gebeurtenissen.
  2. Effectief en doorlopend besparingpotentieel bepalenBepaal snel waar besparing gerealiseerd kan worden en welke acties de meeste winst opleveren.
  3. Evaluatie van energiebesparende maatregelenPermanent inzicht voorziet in de noodzakelijke feedbackloop voor continue verbetering van de energie-efficiency.
  4. Inzicht in incidentenOntvang notificaties over incidenten zoals spanningsdips en stroompieken. Verkrijg inzicht in de oorzaak.
  5. Inzicht in vermogensruimteOptimaliseer capaciteit van de installatie, gebruik van machines en transportvermogen op basis van gemeten stroompieken.
  6. Preventief en prestatiegericht onderhoudDoor continue meting kan er ingegrepen worden voordat een foutsituatie zich voordoet. Plan vervanging van apparatuur op basis van besparingspotentieel.
  7. Een investering voor een permanent resultaatTijdelijke metingen zijn kostbaar en tonen slechts een momentopname. Continue meting geeft blijvend resultaat.
  8. Combineerbaar met slim energiemanagementCombineer energiemonitoring met smart charging en PV-curtailment voor automatische optimalisatie van energiekosten.
  9. Allocatie van energiekostenBepaal nauwkeurig kostprijs aan de hand van de werkelijk gemaakte energiekosten van bedrijfsactiviteiten en -processen.
  10. Snelle terugverdientijdBespaar op advieskosten en ga direct aan de slag met het terugdringen van energieverbruik.

Meer weten? Lees onze blog over de tien voordelen van permanente energiemonitoring en bekijk onze projecten.

Prijzen

De kosten van Loqio Energiemonitoring  bestaan uit een eenmalige investering in de installatie en een maandelijks bedrag voor verwerking van de energiemetingen en toegang tot de dashboards. De kosten zijn afhankelijk van het aantal te meten groepen en het meetbereik per groep.

Neem contact met ons op voor een aanbieding op maat.

Loqio EMS

Basis voor lokaal energiemanagement en energiemonitoring

Extra's
  • Onbeperkt uitbreidbare submetingen
  • Dynamisch load management
  • Voorspelling van gebouwverbruik en opwek
v.a. €20

per maand

v.a. € 950

setupkosten

Submetingen

Gedetailleerd inzicht in energieverbruik

Extra's
  • Realtime energiemonitoring
  • Metingen direct online inzichtelijk
  • Inzicht op apparaat- en categorieniveau
v.a. €1

per submeting per maand

v.a. € 95

setupkosten per submeting

Smart charging

Écht slim laden voor de laagste energiekosten en hoogste laadcapaciteit

Features
  • Optimalisatie van zelfconsumptie
  • Laden op dynamische energieprijzen
  • Prioritering van laadsessies
v.a. €2,50

per socket per maand

Configurator

Stel zelf je energiemonitoringsysteem samen met behulp van de configurator. Kies het aantal te meten 3-fase groepen en het meetbereik in ampère.

De genoemde installatiekosten zijn exclusief voorbereidingen door de huisinstallateur zoals de aanleg van communicatiekabels naar de verdeelkasten. De prijsopgave gaat uit van een situatie waarin er voldoende ruimte beschikbaar is in de verdeelkasten om de energiemeters te installeren.

Energiemonitoring voor kantoren

Wij geven datagedreven gebouwbeheerders en facilitair managers gedetailleerde inzichten om het energiegebruik van hun gebouw te optimaliseren.

Bij het plannen en evalueren van energiebesparende maatregelen leg je direct verbanden tussen genomen maatregelen en het effect op het energieverbruik. Dit kan zijn op het niveau van een bepaalde installatie of het verbruik per vierkante meter per bouwdeel.

Met behulp van inzichten in het vermogen en energieverbruik observeer je de afstelling en werking van warmtepompen, regelkasten en lichtinstallaties.

Meer over monitoring voor kantoren »

Energiemonitoring voor de industrie

Industriële processen gebruiken veel energie. Loqio Energiemonitoring geeft gedetailleerd inzicht op machineniveau zodat direct helder is in welke mate een machine bijdraagt aan het energieverbruik en het piekvermogen.

Door netcongestie worden steeds meer industriële bedrijven in hun groei beperkt. De eerste en meest betaalbare remedie bij congestieperikelen is het verkrijgen van inzicht in de vermogensruimte en de gelijktijdigheid van de piekbelasting van grote verbruikers. Onze oplossing is geschikt voor complexe situaties waarin real-time inzicht nodig is over meerdere trafo's en hoofdverdelers.

Dashboards met stoplichtfunctie informeren operators over de beschikbaarheid van vermogensruimte om bepaalde productieprocessen te starten.

Meer over monitoring voor de industrie »

Praktijkcase energiemonitoring

Voor een groot kantoorgebouw met een dagelijks energieverbruik van 9 MWh levert Loqio de energiemonitoring van de hoofdverdeelkasten. De afdeling gebouwbeheer heeft hiermee real-time inzicht in het geaggregeerde verbruik over twee trafo's. Submetingen van 75 afgaande groepen verschaffen inzicht in het energiegebruik van regelkasten, koelmachines, de onderverdelers per bouwdeel en centrale voorzieningen zoals de keuken en het laadplein.

De inzichten helpen de opdrachtgever bij het optimaliseren van de energieprestaties en het maken van beslissingen over investeringen in de installaties.

Meer over dit project »

Veelgestelde vragen over energiemonitoring

Welke werkzaamheden zijn inbegrepen in de eenmalige kosten?

De installatiekosten zijn inclusief schouw, het opstellen van een meetplan, afstemming met de installateur, installatie en inbedrijfstelling van de energiemeting. Niet inbegrepen zijn voorbereidende werkzaamheden zoals het aanleggen van kabels, kabelkokers en het monteren van zekeringsautomaten om elektriciteitsmeters van spanning te voorzien.

Een energiemonitoringsysteem is altijd maatwerk. Grote installaties werken wij bij voorkeur uit in samenwerking met de vaste installateur of technisch dienstverlener, zodat we een toekomstbestendige oplossing opleveren die voldoet aan de wensen van alle betrokkenen.

Welke hardware moet er geïnstalleerd worden om energiegebruik te monitoren?

Om de energiestromen in een gebouw of bedrijf te monitoren, installeren we een compacte en energiezuinige server en één of meer energiemeters. Ook moet er om elke fasedraad van de te meten verbruikers een stroomklem aangebracht worden. De stroomklemmen geven via inductie een kleinere stroom door aan de energiemeters, die hiermee nauwkeurig stroomsterkte en fasehoek kunnen bepalen.

Wij maken gebruik van multi-circuit energiemeters die tot 32 3-fase verbruikers per module kunnen meten. We kunnen hierdoor snel en met gering ruimtegebruik hoofdverdeelkasten en onderverdelers van monitoring voorzien.

In elke verdeler waar een meting plaatsvindt is een netwerkverbinding nodig. Een bedrade netwerkverbinding heeft de voorkeur. De server heeft een internetverbinding nodig om de verzamelde metingen naar ons dataplatform te kunnen sturen. Van daaruit zijn de inzichten in energiegebruik vanaf elke plek toegankelijk. Er kan een 4g-verbinding toegepast worden op locaties waar geen internet aanwezig is.

Wordt de geïnstalleerde hardware mijn eigendom?

De energiemeters en stroomklemmen worden eigendom van de opdrachtgever. De server met het energiemanagementsysteem is in bruikleen voor de duur van de dienstverlening door Loqio.

Kan ik de energiemeters zelf uitlezen?

We gebruiken energiemeters die direct op het lokale netwerk aangesloten kunnen worden en uitleesbaar zijn via Modbus TCP.  De Core Module ondersteunt tevens BacNet. Dit zijn gestandaardiseerde protocollen die door bijna alle gebouwbeheer- en data-acquisitiesystemen worden ondersteund.

Waar worden de energiemeters geïnstalleerd?

De energiemeting vindt plaats vanuit de verdeelkasten. Er wordt dus niet gemeten bij het apparaat of de machine zelf. Door centraal vanuit hoofdverdeelkasten en onderverdelers te meten, kunnen we met behulp van meerkanaals elektriciteitsmeters snel en effectief monitoring installeren op tientallen groepen tegelijk.

Hoeveel ruimte is er nodig in de verdeelkast?

Voor de centrale hardware (voeding, server, energiemeter en interfacemodules voor het aansluiten van stroomklemmen) is minimaal 50cm ruimte op montagerail nodig. In bijkomende verdeelkasten die bemeten moeten worden is minimaal 30cm ruimte vereist. Naast de ruimte op de montagerail is het wenselijk om kabelkokers te kunnen installeren voor geordend verwerken van kabels van stroomklemmen.

Voorafgaand van de installatie schouwen wij de installatie en de stemmen wij de optimale locatie van de componenten af met de installateur of technisch dienstverlener.

Kan er later uitgebreid worden naar meer submetingen?

Onze oplossing is gebaseerd op modulaire energiemeters die tot 32 3-fase groepen per meter kunnen monitoren. Als er vrije kanalen op een module beschikbaar zijn, kan een meting in dezelfde verdeelkast eenvoudig uitgebreid worden. Uiteraard is het altijd mogelijk om extra energiemeters te installeren in een verdeelkast of uit te breiden naar extra verdelers.

In welk bereik kan er gemeten worden?

Wij kunnen alle 230V en 400V AC-verbruikers meten met een stroomsterkte tot 3000 ampère en geleiderdiameters tot 76mm. Onderdeel van het meetplan is een inventarisatie van de kabeldiameters en belasting per groep. Op basis hiervan selecteren wij per groep de stroomklemmen met het optimale meetbereik en de hoogste nauwkeurigheid.

Hoe realtime is jullie data?

Het begrip realtime wordt door verschillende aanbieders van meetdiensten op verschillende manieren geïnterpreteerd. Vaak houdt het in dat kwartiermetingen meteen in een online dashboard beschikbaar zijn.

Realtime betekent bij ons dat metingen van actief, schijnbaar en reactief vermogen werkelijk in het moment beschikbaar zijn. Historische data is minimaal gedurende een maand als secondewaarden beschikbaar.

De hoogfrequente data maakt het mogelijk om nauwkeurig te analyseren op welke momenten de piekbelasting van verschillende apparaten en machines samenvalt. De inzichten kunnen ingezet worden om overschrijding van het gecontracteerd transportvermogen of overbelasting van een noodstroomaggregaat te voorkomen en te besparen op kosten voor kW-Max.

Moeten mijn machines uitgeschakeld worden tijdens installatie van de monitoring?

Om het energieverbruik te meten, moet er op elke fasedraad van de te meten groepen een stroomklem aangebracht worden. Wij maken gebruik van split-core stroomklemmen die zonder onderbreking van de stroomkring om de geleiders geklemd kunnen worden.

Een voorwaarde is wel dat de verdeelkast aanraakveilig is. Dit is doorgaans het geval in verdeelkasten die met automaten zijn beveiligd. Er hoeven dan geen machines en apparaten buiten bedrijf gesteld worden om de stroomklemmen te monteren. In kasten waarin schroefpatroonhouders zijn gemonteerd op ongeïsoleerde busbars moet de installatie eerst spanningsloos gemaakt worden.

Naast het installeren van stroomklemmen moet de energiemeter van spanning voorzien worden. Als er geen reservegroep beschikbaar is zal er een extra automaat geïnstalleerd moeten worden om de energiemeter te beveiligen en af te kunnen schakelen. Voor de montage hiervan zal mogelijkerwijs een deel van de installatie spanningsloos gemaakt moeten worden.

Wat is de meerwaarde van power quality monitoring?

Monitoring van power quality is met name nuttig voor bedrijven die door de netbeheerder worden afgerekend op blindstroom of op de limiet zitten van de capaciteit van hun aansluiting.

Blindstroom, ook wel blindvermogen of reactief vermogen genoemd, wordt opgewekt door spoelen en condensatoren die een faseverschuiving veroorzaken en continu vermogen verplaatsen van bron naar belasting en omgekeerd. Reactief vermogen verricht geen arbeid maar gebruikt wel schaarse transportcapaciteit. Door het opsporen en elimineren van reactief vermogen komt er vermogensruimte beschikbaar waarmee machines meer werk kunnen verzetten om de productiviteit te verhogen.

Power quality monitoring geeft op machineniveau inzicht in faseverschuiving, reactief vermogen, schijnbaar vermogen en arbeidsfactor.

Kan ik energiemonitoring combineren met smart charging?

De basis voor energiemonitoring en smart charging is gelijk. Wij plaatsen in het gebouw een edge server die lokaal metingen verzameld en flexibele verbruikers zoals laadpunten kan besturen. Om slim laden toe te voegen aan energiemonitoring rekenen wij een klein maandelijks bedrag per laadpunt.

Eventueel zijn er extra submetingen nodig om nauwkeurig de vermogensruimte te kunnen voorspellen die er gedurende de dag beschikbaar is voor het laden van elektrische auto's. Het gaat dan om submetingen van zonnepaneelomvormers en de klimaatbeheersing in gebouwen waarin warmtepompen een grote weersafhankelijke invloed hebben op het energiegebruik.

Is jullie oplossing geschikt voor een kleinverbruikersaansluiting?

Om submetingen te kunnen installeren moet er in de verdeler voldoende ruimte zijn om stroomklemmen op de fasedraden te monteren. De groepenkasten die in woningen en kleine bedrijfspanden worden toegepast, zijn te krap voor de installatie van stroomklemmen. Kasten van het type industriële verdeelkast of veldverdeler bieden wel voldoende ruimte.

De installatie achter een kleinverbruikersaansluiting is dus mogelijk onder voorwaarden. Vergeleken met een grootverbruikersaansluiting is het meten van de hoofdaansluiting juist makkelijker als er een slimme meter aanwezig is.

Neem contact met ons op

Heb je vragen over energiemonitoring, slim laden en energiemanagement? Wij helpen je graag verder.

Stuur ons een bericht en we nemen zo snel mogelijk contact op.

Femme Taken

Directeur

[email protected]